f3s: Kubernetes with FreeBSD - Part 8: Observability
Published at 2025-12-06T23:58:24+02:00, last updated Mon 09 Mar 09:33:08 EET 2026
This is the 8th blog post about the f3s series for my self-hosting demands in a home lab. f3s? The "f" stands for FreeBSD, and the "3s" stands for k3s, the Kubernetes distribution I use on FreeBSD-based physical machines.
2024-11-17 f3s: Kubernetes with FreeBSD - Part 1: Setting the stage
2024-12-03 f3s: Kubernetes with FreeBSD - Part 2: Hardware and base installation
2025-02-01 f3s: Kubernetes with FreeBSD - Part 3: Protecting from power cuts
2025-04-05 f3s: Kubernetes with FreeBSD - Part 4: Rocky Linux Bhyve VMs
2025-05-11 f3s: Kubernetes with FreeBSD - Part 5: WireGuard mesh network
2025-07-14 f3s: Kubernetes with FreeBSD - Part 6: Storage
2025-10-02 f3s: Kubernetes with FreeBSD - Part 7: k3s and first pod deployments
2025-12-07 f3s: Kubernetes with FreeBSD - Part 8: Observability (You are currently reading this)

Table of Contents
Introduction
In this blog post, I set up a complete observability stack for the k3s cluster. Observability is crucial for understanding what's happening inside the cluster—whether its tracking resource usage, debugging issues, or analysing application behaviour. The stack consists of five main components, all deployed into the monitoring namespace:
- Prometheus: time-series database for metrics collection and alerting
- Grafana: visualisation and dashboarding frontend
- Loki: log aggregation system (like Prometheus, but for logs)
- Alloy: telemetry collector that ships logs and traces from all pods to Loki and Tempo
- Tempo: distributed tracing backend for request flow analysis across microservices
Together, these form the "PLG" stack (Prometheus, Loki, Grafana) extended with Tempo for distributed tracing, which is a popular open-source alternative to commercial observability platforms.
All manifests for the f3s stack live in my configuration repository:
codeberg.org/snonux/conf/f3s
Important Note: GitOps Migration
**Note:** After publishing this blog post, the f3s cluster was migrated from imperative Helm deployments to declarative GitOps using ArgoCD. The Kubernetes manifests, Helm charts, and Justfiles in the repository have been reorganized for ArgoCD-based continuous deployment.
**To view the exact configuration as it existed when this blog post was written** (before the ArgoCD migration), check out the pre-ArgoCD revision:
$ git clone https://codeberg.org/snonux/conf.git
$ cd conf
$ git checkout 15a86f3 # Last commit before ArgoCD migration
$ cd f3s/prometheus/
**Current master branch** contains the ArgoCD-managed versions with:
- Application manifests organized under argocd-apps/{monitoring,services,infra,test}/
- Resources organized under prometheus/manifests/, loki/, etc.
- Justfiles updated to trigger ArgoCD syncs instead of direct Helm commands
The deployment concepts and architecture remain the same—only the deployment method changed from imperative (helm install/upgrade) to declarative (GitOps with ArgoCD).
Persistent storage recap
All observability components need persistent storage so that metrics and logs survive pod restarts. As covered in Part 6 of this series, the cluster uses NFS-backed persistent volumes:
f3s: Kubernetes with FreeBSD - Part 6: Storage
The FreeBSD hosts (f0, f1) serve as master-standby NFS servers, exporting ZFS datasets that are replicated across hosts using zrepl. The Rocky Linux k3s nodes (r0, r1, r2) mount these exports at /data/nfs/k3svolumes. This directory contains subdirectories for each application that needs persistent storage—including Prometheus, Grafana, and Loki.
For example, the observability stack uses these paths on the NFS share:
- /data/nfs/k3svolumes/prometheus/data — Prometheus time-series database
- /data/nfs/k3svolumes/grafana/data — Grafana configuration, dashboards, and plugins
- /data/nfs/k3svolumes/loki/data — Loki log chunks and index
- /data/nfs/k3svolumes/tempo/data — Tempo trace data and WAL
Each path gets a corresponding PersistentVolume and PersistentVolumeClaim in Kubernetes, allowing pods to mount them as regular volumes. Because the underlying storage is ZFS with replication, we get snapshots and redundancy for free.
The monitoring namespace
First, I created the monitoring namespace where all observability components will live:
$ kubectl create namespace monitoring
namespace/monitoring created
Installing Prometheus and Grafana
Prometheus and Grafana are deployed together using the kube-prometheus-stack Helm chart from the Prometheus community. This chart bundles Prometheus, Grafana, Alertmanager, and various exporters (Node Exporter, Kube State Metrics) into a single deployment. Ill explain what each component does in detail later when we look at the running pods.
Prerequisites
Add the Prometheus Helm chart repository:
$ helm repo add prometheus-community https://prometheus-community.github.io/helm-charts
$ helm repo update
Create the directories on the NFS server for persistent storage:
[root@r0 ~]# mkdir -p /data/nfs/k3svolumes/prometheus/data
[root@r0 ~]# mkdir -p /data/nfs/k3svolumes/grafana/data
Deploying with the Justfile
The configuration repository contains a Justfile that automates the deployment. just is a handy command runner—think of it as a simpler, more modern alternative to make. I use it throughout the f3s repository to wrap repetitive Helm and kubectl commands:
just - A handy way to save and run project-specific commands
codeberg.org/snonux/conf/f3s/prometheus
To install everything:
$ cd conf/f3s/prometheus
$ just install
kubectl apply -f persistent-volumes.yaml
persistentvolume/prometheus-data-pv created
persistentvolume/grafana-data-pv created
persistentvolumeclaim/grafana-data-pvc created
helm install prometheus prometheus-community/kube-prometheus-stack \
--namespace monitoring -f persistence-values.yaml
NAME: prometheus
LAST DEPLOYED: ...
NAMESPACE: monitoring
STATUS: deployed
The persistence-values.yaml configures Prometheus and Grafana to use the NFS-backed persistent volumes I mentioned earlier, ensuring data survives pod restarts. It also enables scraping of etcd and kube-controller-manager metrics:
kubeEtcd:
enabled: true
endpoints:
- 192.168.2.120
- 192.168.2.121
- 192.168.2.122
service:
enabled: true
port: 2381
targetPort: 2381
kubeControllerManager:
enabled: true
endpoints:
- 192.168.2.120
- 192.168.2.121
- 192.168.2.122
service:
enabled: true
port: 10257
targetPort: 10257
serviceMonitor:
enabled: true
https: true
insecureSkipVerify: true
By default, k3s binds the controller-manager to localhost only and doesn't expose etcd metrics, so the "Kubernetes / Controller Manager" and "etcd" dashboards in Grafana will show no data. To fix both, add the following to /etc/rancher/k3s/config.yaml on each k3s server node:
[root@r0 ~]# cat >> /etc/rancher/k3s/config.yaml << 'EOF'
kube-controller-manager-arg:
- bind-address=0.0.0.0
etcd-expose-metrics: true
EOF
[root@r0 ~]# systemctl restart k3s
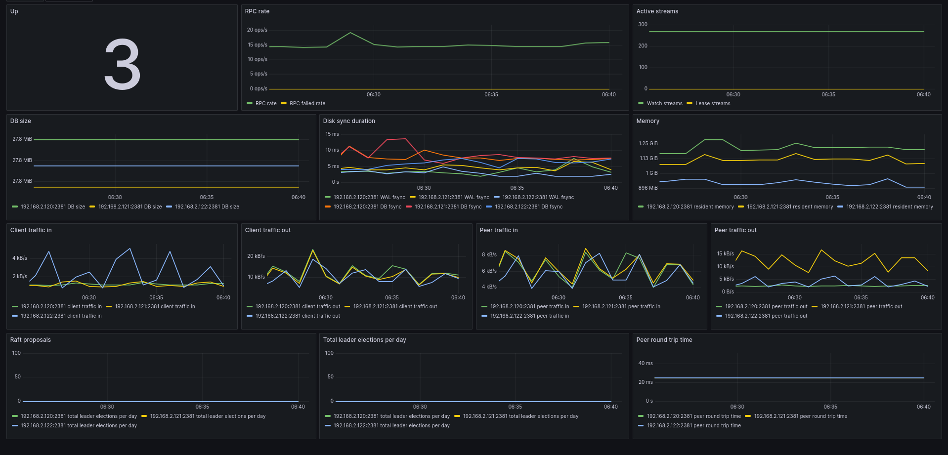
Repeat for r1 and r2. After restarting all nodes, the controller-manager metrics endpoint will be accessible and etcd metrics are available on port 2381. Prometheus can now scrape both.
Verify etcd metrics are exposed:
[root@r0 ~]# curl -s http://127.0.0.1:2381/metrics | grep etcd_server_has_leader
etcd_server_has_leader 1
The full persistence-values.yaml and all other Prometheus configuration files are available on Codeberg:
codeberg.org/snonux/conf/f3s/prometheus
The persistent volume definitions bind to specific paths on the NFS share using hostPath volumes—the same pattern used for other services in Part 7:
f3s: Kubernetes with FreeBSD - Part 7: k3s and first pod deployments
Exposing Grafana via ingress
The chart also deploys an ingress for Grafana, making it accessible at grafana.f3s.foo.zone. The ingress configuration follows the same pattern as other services in the cluster—Traefik handles the routing internally, while the OpenBSD edge relays terminate TLS and forward traffic through WireGuard.
Once deployed, Grafana is accessible and comes pre-configured with Prometheus as a data source. You can verify the Prometheus service is running:
$ kubectl get svc -n monitoring prometheus-kube-prometheus-prometheus
NAME TYPE CLUSTER-IP PORT(S)
prometheus-kube-prometheus-prometheus ClusterIP 10.43.152.163 9090/TCP,8080/TCP
Grafana connects to Prometheus using the internal service URL http://prometheus-kube-prometheus-prometheus.monitoring.svc.cluster.local:9090. The default Grafana credentials are admin/prom-operator, which should be changed immediately after first login.



Installing Loki and Alloy
While Prometheus handles metrics, Loki handles logs. It's designed to be cost-effective and easy to operate—it doesn't index the contents of logs, only the metadata (labels), making it very efficient for storage.
Alloy is Grafana's telemetry collector (the successor to Promtail). It runs as a DaemonSet on each node, tails container logs, and ships them to Loki.
Prerequisites
Create the data directory on the NFS server:
[root@r0 ~]# mkdir -p /data/nfs/k3svolumes/loki/data
Deploying Loki and Alloy
The Loki configuration also lives in the repository:
codeberg.org/snonux/conf/f3s/loki
To install:
$ cd conf/f3s/loki
$ just install
helm repo add grafana https://grafana.github.io/helm-charts || true
helm repo update
kubectl apply -f persistent-volumes.yaml
persistentvolume/loki-data-pv created
persistentvolumeclaim/loki-data-pvc created
helm install loki grafana/loki --namespace monitoring -f values.yaml
NAME: loki
LAST DEPLOYED: ...
NAMESPACE: monitoring
STATUS: deployed
...
helm install alloy grafana/alloy --namespace monitoring -f alloy-values.yaml
NAME: alloy
LAST DEPLOYED: ...
NAMESPACE: monitoring
STATUS: deployed
Loki runs in single-binary mode with a single replica (loki-0), which is appropriate for a home lab cluster. This means there's only one Loki pod running at any time. If the node hosting Loki fails, Kubernetes will automatically reschedule the pod to another worker node—but there will be a brief downtime (typically under a minute) while this happens. For my home lab use case, this is perfectly acceptable.
For full high-availability, you'd deploy Loki in microservices mode with separate read, write, and backend components, backed by object storage like S3 or MinIO instead of local filesystem storage. That's a more complex setup that I might explore in a future blog post—but for now, the single-binary mode with NFS-backed persistence strikes the right balance between simplicity and durability.
Configuring Alloy
Alloy is configured via alloy-values.yaml to discover all pods in the cluster and forward their logs to Loki:
discovery.kubernetes "pods" {
role = "pod"
}
discovery.relabel "pods" {
targets = discovery.kubernetes.pods.targets
rule {
source_labels = ["__meta_kubernetes_namespace"]
target_label = "namespace"
}
rule {
source_labels = ["__meta_kubernetes_pod_name"]
target_label = "pod"
}
rule {
source_labels = ["__meta_kubernetes_pod_container_name"]
target_label = "container"
}
rule {
source_labels = ["__meta_kubernetes_pod_label_app"]
target_label = "app"
}
}
loki.source.kubernetes "pods" {
targets = discovery.relabel.pods.output
forward_to = [loki.write.default.receiver]
}
loki.write "default" {
endpoint {
url = "http://loki.monitoring.svc.cluster.local:3100/loki/api/v1/push"
}
}
This configuration automatically labels each log line with the namespace, pod name, container name, and app label, making it easy to filter logs in Grafana.
Adding Loki as a Grafana data source
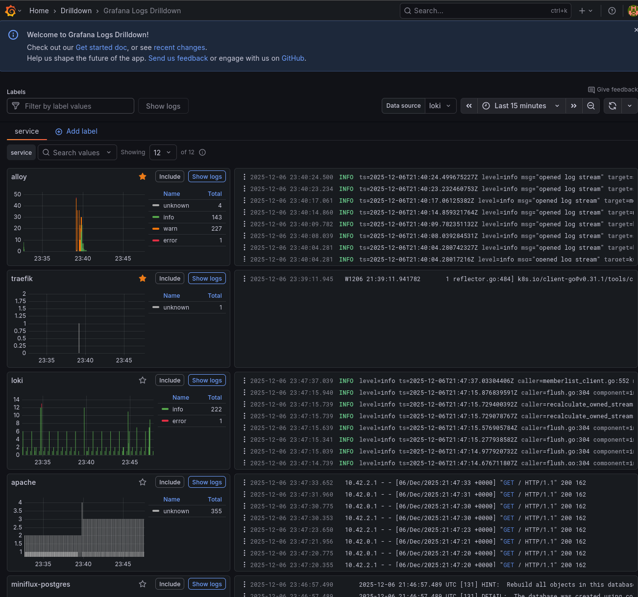
Loki doesn't have its own web UI—you query it through Grafana. First, verify the Loki service is running:
$ kubectl get svc -n monitoring loki
NAME TYPE CLUSTER-IP PORT(S)
loki ClusterIP 10.43.64.60 3100/TCP,9095/TCP
To add Loki as a data source in Grafana:
- Navigate to Configuration → Data Sources
- Click "Add data source"
- Select "Loki"
- Set the URL to: http://loki.monitoring.svc.cluster.local:3100
- Click "Save & Test"
Once configured, you can explore logs in Grafana's "Explore" view. I'll show some example queries in the "Using the observability stack" section below.

The complete monitoring stack
After deploying everything, here's what's running in the monitoring namespace:
$ kubectl get pods -n monitoring
NAME READY STATUS RESTARTS AGE
alertmanager-prometheus-kube-prometheus-alertmanager-0 2/2 Running 0 42d
alloy-g5fgj 2/2 Running 0 29m
alloy-nfw8w 2/2 Running 0 29m
alloy-tg9vj 2/2 Running 0 29m
loki-0 2/2 Running 0 25m
prometheus-grafana-868f9dc7cf-lg2vl 3/3 Running 0 42d
prometheus-kube-prometheus-operator-8d7bbc48c-p4sf4 1/1 Running 0 42d
prometheus-kube-state-metrics-7c5fb9d798-hh2fx 1/1 Running 0 42d
prometheus-prometheus-kube-prometheus-prometheus-0 2/2 Running 0 42d
prometheus-prometheus-node-exporter-2nsg9 1/1 Running 0 42d
prometheus-prometheus-node-exporter-mqr25 1/1 Running 0 42d
prometheus-prometheus-node-exporter-wp4ds 1/1 Running 0 42d
tempo-0 1/1 Running 0 1d
Note: Tempo (tempo-0) is deployed later in this post in the "Distributed Tracing with Grafana Tempo" section. It is included in the pod listing here for completeness.
And the services:
$ kubectl get svc -n monitoring
NAME TYPE CLUSTER-IP PORT(S)
alertmanager-operated ClusterIP None 9093/TCP,9094/TCP
alloy ClusterIP 10.43.74.14 12345/TCP
loki ClusterIP 10.43.64.60 3100/TCP,9095/TCP
loki-headless ClusterIP None 3100/TCP
prometheus-grafana ClusterIP 10.43.46.82 80/TCP
prometheus-kube-prometheus-alertmanager ClusterIP 10.43.208.43 9093/TCP,8080/TCP
prometheus-kube-prometheus-operator ClusterIP 10.43.246.121 443/TCP
prometheus-kube-prometheus-prometheus ClusterIP 10.43.152.163 9090/TCP,8080/TCP
prometheus-kube-state-metrics ClusterIP 10.43.64.26 8080/TCP
prometheus-prometheus-node-exporter ClusterIP 10.43.127.242 9100/TCP
tempo ClusterIP 10.43.91.44 3200/TCP,4317/TCP,4318/TCP
Let me break down what each pod does:
- alertmanager-prometheus-kube-prometheus-alertmanager-0: the Alertmanager instance that receives alerts from Prometheus, deduplicates them, groups related alerts together, and routes notifications to the appropriate receivers (email, Slack, PagerDuty, etc.). It runs as a StatefulSet with persistent storage for silences and notification state.
- alloy-g5fgj, alloy-nfw8w, alloy-tg9vj: three Alloy pods running as a DaemonSet, one on each k3s node. Each pod tails the container logs from its local node via the Kubernetes API and forwards them to Loki. This ensures log collection continues even if a node becomes isolated from the others.
- loki-0: the single Loki instance running in single-binary mode. It receives log streams from Alloy, stores them in chunks on the NFS-backed persistent volume, and serves queries from Grafana. The -0 suffix indicates it's a StatefulSet pod.
- prometheus-grafana-...: the Grafana web interface for visualising metrics and logs. It comes pre-configured with Prometheus as a data source and includes dozens of dashboards for Kubernetes monitoring. Dashboards, users, and settings are persisted to the NFS share.
- prometheus-kube-prometheus-operator-...: the Prometheus Operator that watches for custom resources (ServiceMonitor, PodMonitor, PrometheusRule) and automatically configures Prometheus to scrape new targets. This allows applications to declare their own monitoring requirements.
- prometheus-kube-state-metrics-...: generates metrics about the state of Kubernetes objects themselves: how many pods are running, pending, or failed; deployment replica counts; node conditions; PVC status; and more. Essential for cluster-level dashboards.
- prometheus-prometheus-kube-prometheus-prometheus-0: the Prometheus server that scrapes metrics from all configured targets (pods, services, nodes), stores them in a time-series database, evaluates alerting rules, and serves queries to Grafana.
- prometheus-prometheus-node-exporter-...: three Node Exporter pods running as a DaemonSet, one on each node. They expose hardware and OS-level metrics: CPU usage, memory, disk I/O, filesystem usage, network statistics, and more. These feed the "Node Exporter" dashboards in Grafana.
- tempo-0: the Grafana Tempo instance for distributed tracing. It receives trace data from Alloy via OTLP (OpenTelemetry Protocol), stores traces on the NFS-backed persistent volume, and serves queries to Grafana. Tempo is covered in detail in the "Distributed Tracing with Grafana Tempo" section later in this post.
Using the observability stack
Viewing metrics in Grafana
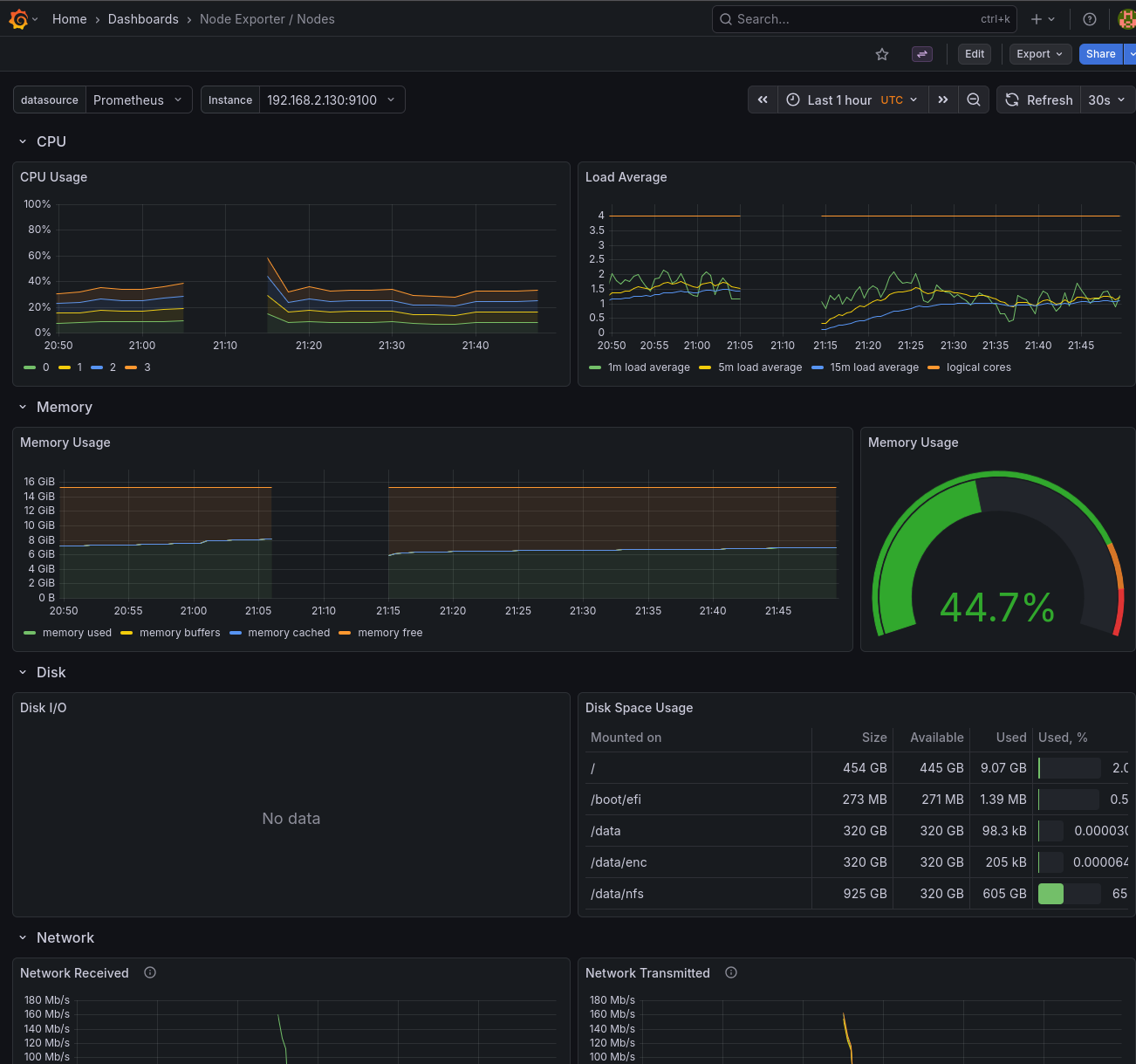
The kube-prometheus-stack comes with many pre-built dashboards. Some useful ones include:
- Kubernetes / Compute Resources / Cluster: overview of CPU and memory usage across the cluster
- Kubernetes / Compute Resources / Namespace (Pods): resource usage by namespace
- Node Exporter / Nodes: detailed host metrics like disk I/O, network, and CPU
Querying logs with LogQL
In Grafana's Explore view, select Loki as the data source and try queries like:
# All logs from the services namespace
{namespace="services"}
# Logs from pods matching a pattern
{pod=~"miniflux.*"}
# Filter by log content
{namespace="services"} |= "error"
# Parse JSON logs and filter
{namespace="services"} | json | level="error"
Creating alerts
Prometheus supports alerting rules that can notify you when something goes wrong. The kube-prometheus-stack includes many default alerts for common issues like high CPU usage, pod crashes, and node problems. These can be customised via PrometheusRule CRDs.
Monitoring external FreeBSD hosts
The observability stack can also monitor servers outside the Kubernetes cluster. The FreeBSD hosts (f0, f1, f2) that serve NFS storage can be added to Prometheus using the Node Exporter.
Installing Node Exporter on FreeBSD
On each FreeBSD host, install the node_exporter package:
paul@f0:~ % doas pkg install -y node_exporter
Enable the service to start at boot:
paul@f0:~ % doas sysrc node_exporter_enable=YES
node_exporter_enable: -> YES
Configure node_exporter to listen on the WireGuard interface. This ensures metrics are only accessible through the secure tunnel, not the public network. Replace the IP with the host's WireGuard address:
paul@f0:~ % doas sysrc node_exporter_args='--web.listen-address=192.168.2.130:9100'
node_exporter_args: -> --web.listen-address=192.168.2.130:9100
Start the service:
paul@f0:~ % doas service node_exporter start
Starting node_exporter.
Verify it's running:
paul@f0:~ % curl -s http://192.168.2.130:9100/metrics | head -3
# HELP go_gc_duration_seconds A summary of the wall-time pause...
# TYPE go_gc_duration_seconds summary
go_gc_duration_seconds{quantile="0"} 0
Repeat for the other FreeBSD hosts (f1, f2) with their respective WireGuard IPs.
Adding FreeBSD hosts to Prometheus
Create a file additional-scrape-configs.yaml in the prometheus configuration directory:
- job_name: 'node-exporter'
static_configs:
- targets:
- '192.168.2.130:9100' # f0 via WireGuard
- '192.168.2.131:9100' # f1 via WireGuard
- '192.168.2.132:9100' # f2 via WireGuard
labels:
os: freebsd
The job_name must be node-exporter to match the existing dashboards. The os: freebsd label allows filtering these hosts separately if needed.
Create a Kubernetes secret from this file:
$ kubectl create secret generic additional-scrape-configs \
--from-file=additional-scrape-configs.yaml \
-n monitoring
Update persistence-values.yaml to reference the secret:
prometheus:
prometheusSpec:
additionalScrapeConfigsSecret:
enabled: true
name: additional-scrape-configs
key: additional-scrape-configs.yaml
Upgrade the Prometheus deployment:
$ just upgrade
After a minute or so, the FreeBSD hosts appear in the Prometheus targets and in the Node Exporter dashboards in Grafana.

FreeBSD memory metrics compatibility
The default Node Exporter dashboards are designed for Linux and expect metrics like node_memory_MemAvailable_bytes. FreeBSD uses different metric names (node_memory_size_bytes, node_memory_free_bytes, etc.), so memory panels will show "No data" out of the box.
To fix this, I created a PrometheusRule that generates synthetic Linux-compatible metrics from the FreeBSD equivalents:
apiVersion: monitoring.coreos.com/v1
kind: PrometheusRule
metadata:
name: freebsd-memory-rules
namespace: monitoring
labels:
release: prometheus
spec:
groups:
- name: freebsd-memory
rules:
- record: node_memory_MemTotal_bytes
expr: node_memory_size_bytes{os="freebsd"}
- record: node_memory_MemAvailable_bytes
expr: |
node_memory_free_bytes{os="freebsd"}
+ node_memory_inactive_bytes{os="freebsd"}
+ node_memory_cache_bytes{os="freebsd"}
- record: node_memory_MemFree_bytes
expr: node_memory_free_bytes{os="freebsd"}
- record: node_memory_Buffers_bytes
expr: node_memory_buffer_bytes{os="freebsd"}
- record: node_memory_Cached_bytes
expr: node_memory_cache_bytes{os="freebsd"}
This file is saved as freebsd-recording-rules.yaml and applied as part of the Prometheus installation. The os="freebsd" label (set in the scrape config) ensures these rules only apply to FreeBSD hosts. After applying, the memory panels in the Node Exporter dashboards populate correctly for FreeBSD.
freebsd-recording-rules.yaml on Codeberg
Disk I/O metrics limitation
Unlike memory metrics, disk I/O metrics (node_disk_read_bytes_total, node_disk_written_bytes_total, etc.) are not available on FreeBSD. The Linux diskstats collector that provides these metrics doesn't have a FreeBSD equivalent in the node_exporter.
The disk I/O panels in the Node Exporter dashboards will show "No data" for FreeBSD hosts. FreeBSD does expose ZFS-specific metrics (node_zfs_arcstats_*) for ARC cache performance, and per-dataset I/O stats are available via sysctl kstat.zfs, but mapping these to the Linux-style metrics the dashboards expect is non-trivial. To address this, I created custom ZFS-specific dashboards, covered in the next section.
ZFS Monitoring for FreeBSD Servers
The FreeBSD servers (f0, f1, f2) that provide NFS storage to the k3s cluster have ZFS filesystems. Monitoring ZFS performance is crucial for understanding storage performance and cache efficiency.
Node Exporter ZFS Collector
The node_exporter running on each FreeBSD server (v1.9.1) includes a built-in ZFS collector that exposes metrics via sysctls. The ZFS collector is enabled by default and provides:
- ARC (Adaptive Replacement Cache) statistics
- Cache hit/miss rates
- Memory usage and allocation
- MRU/MFU cache breakdown
- Data vs metadata distribution
Verifying ZFS Metrics
On any FreeBSD server, check that ZFS metrics are being exposed:
paul@f0:~ % curl -s http://localhost:9100/metrics | grep node_zfs_arcstats | wc -l
69
The metrics are automatically scraped by Prometheus through the existing static configuration in additional-scrape-configs.yaml which targets all FreeBSD servers on port 9100 with the os: freebsd label.
ZFS Recording Rules
Created recording rules for easier dashboard consumption in zfs-recording-rules.yaml:
apiVersion: monitoring.coreos.com/v1
kind: PrometheusRule
metadata:
name: freebsd-zfs-rules
namespace: monitoring
labels:
release: prometheus
spec:
groups:
- name: freebsd-zfs-arc
interval: 30s
rules:
- record: node_zfs_arc_hit_rate_percent
expr: |
100 * (
rate(node_zfs_arcstats_hits_total{os="freebsd"}[5m]) /
(rate(node_zfs_arcstats_hits_total{os="freebsd"}[5m]) +
rate(node_zfs_arcstats_misses_total{os="freebsd"}[5m]))
)
labels:
os: freebsd
- record: node_zfs_arc_memory_usage_percent
expr: |
100 * (
node_zfs_arcstats_size_bytes{os="freebsd"} /
node_zfs_arcstats_c_max_bytes{os="freebsd"}
)
labels:
os: freebsd
# Additional rules for metadata %, target %, MRU/MFU %, etc.
These recording rules calculate:
- ARC hit rate percentage
- ARC memory usage percentage (current vs maximum)
- ARC target percentage (target vs maximum)
- Metadata vs data percentages
- MRU vs MFU cache percentages
- Demand data and metadata hit rates
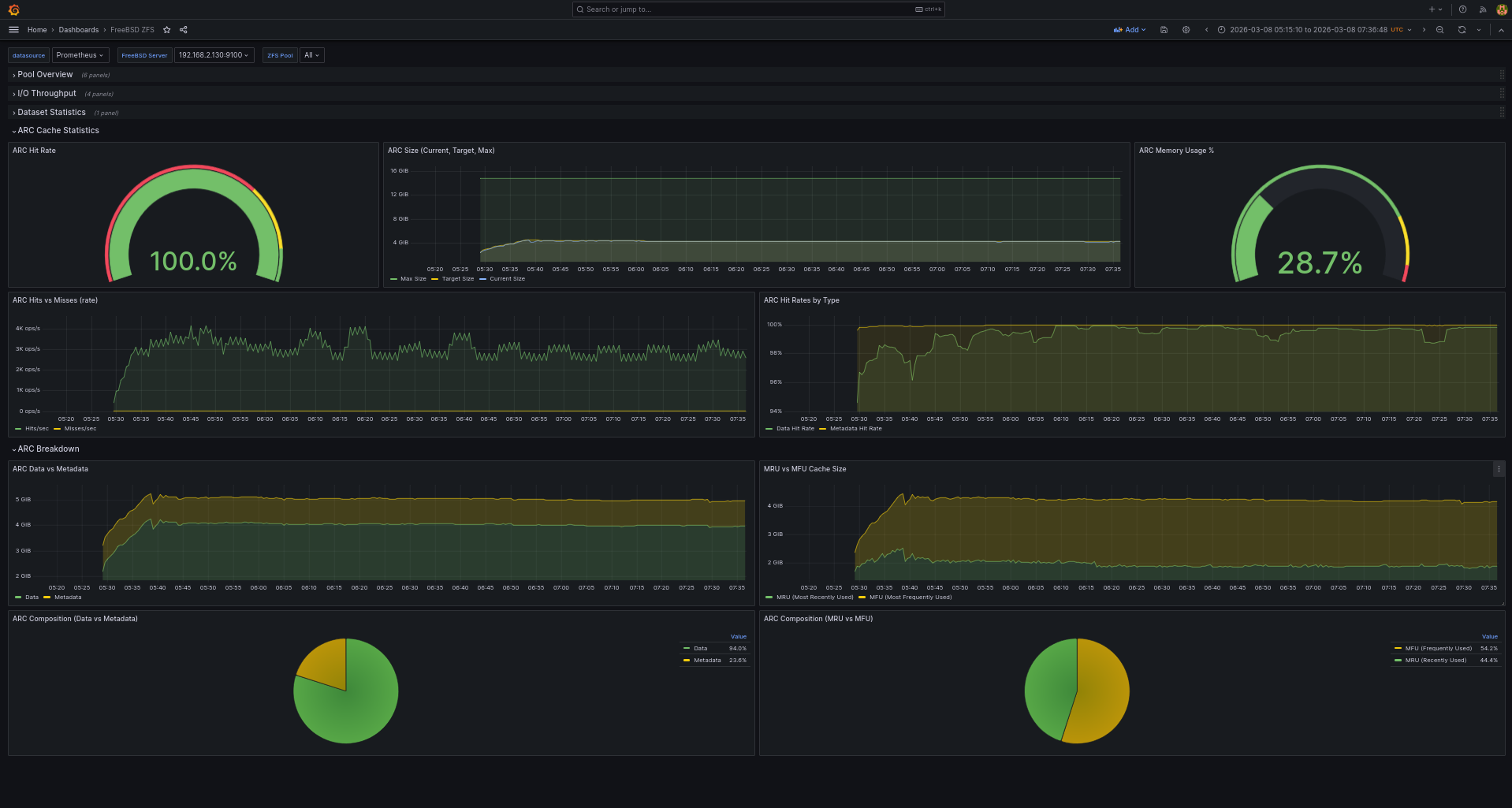
Grafana Dashboards
Created two comprehensive ZFS monitoring dashboards (zfs-dashboards.yaml):
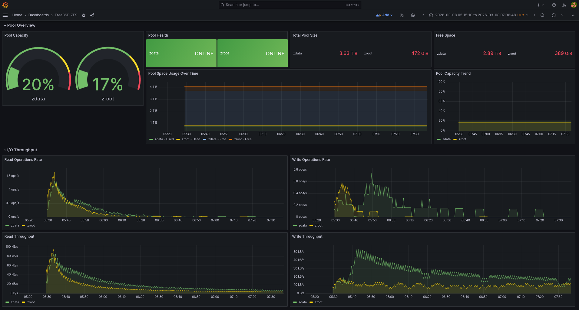
**Dashboard 1: FreeBSD ZFS (per-host detailed view)**
Includes variables to select:
- FreeBSD server (f0, f1, or f2)
- ZFS pool (zdata, zroot, or all)
Pool Overview Row:
- Pool Capacity gauge (with thresholds: green <70%, yellow <85%, red >85%)
- Pool Health status (ONLINE/DEGRADED/FAULTED with color coding)
- Total Pool Size stat
- Free Space stat
- Pool Space Usage Over Time (stacked: used + free)
- Pool Capacity Trend time series
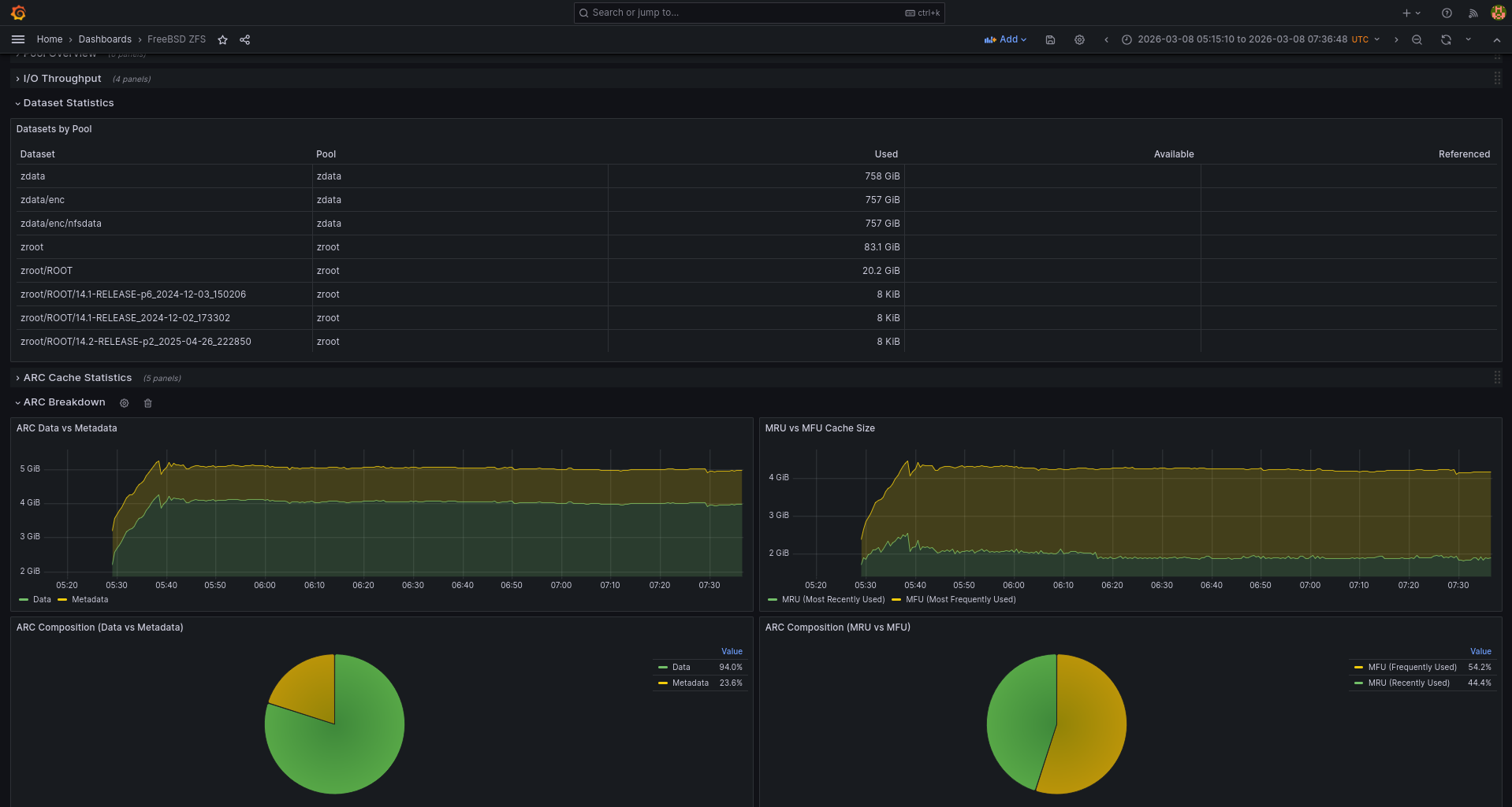
Dataset Statistics Row:
- Table showing all datasets with columns: Pool, Dataset, Used, Available, Referenced
- Automatically filters by selected pool
ARC Cache Statistics Row:
- ARC Hit Rate gauge (red <70%, yellow <90%, green >=90%)
- ARC Size time series (current, target, max)
- ARC Memory Usage percentage gauge
- ARC Hits vs Misses rate
- ARC Data vs Metadata stacked time series
**Dashboard 2: FreeBSD ZFS Summary (cluster-wide overview)**
Cluster-Wide Pool Statistics Row:
- Total Storage Capacity across all servers
- Total Used space
- Total Free space
- Average Pool Capacity gauge
- Pool Health Status (worst case across cluster)
- Total Pool Space Usage Over Time
- Per-Pool Capacity time series (all pools on all hosts)
Per-Host Pool Breakdown Row:
- Bar gauge showing capacity by host and pool
- Table with all pools: Host, Pool, Size, Used, Free, Capacity %, Health
Cluster-Wide ARC Statistics Row:
- Average ARC Hit Rate gauge across all hosts
- ARC Hit Rate by Host time series
- Total ARC Size Across Cluster
- Total ARC Hits vs Misses (cluster-wide sum)
- ARC Size by Host
Dashboard Visualization:



Deployment
Applied the resources to the cluster:
cd /home/paul/git/conf/f3s/prometheus
kubectl apply -f zfs-recording-rules.yaml
kubectl apply -f zfs-dashboards.yaml
Updated Justfile to include ZFS recording rules in install and upgrade targets:
install:
kubectl apply -f persistent-volumes.yaml
kubectl create secret generic additional-scrape-configs --from-file=additional-scrape-configs.yaml -n monitoring --dry-run=client -o yaml | kubectl apply -f -
helm install prometheus prometheus-community/kube-prometheus-stack --namespace monitoring -f persistence-values.yaml
kubectl apply -f freebsd-recording-rules.yaml
kubectl apply -f openbsd-recording-rules.yaml
kubectl apply -f zfs-recording-rules.yaml
just -f grafana-ingress/Justfile install
Verifying ZFS Metrics in Prometheus
Check that ZFS metrics are being collected:
kubectl exec -n monitoring prometheus-prometheus-kube-prometheus-prometheus-0 -c prometheus -- \
wget -qO- 'http://localhost:9090/api/v1/query?query=node_zfs_arcstats_size_bytes'
Check recording rules are calculating correctly:
kubectl exec -n monitoring prometheus-prometheus-kube-prometheus-prometheus-0 -c prometheus -- \
wget -qO- 'http://localhost:9090/api/v1/query?query=node_zfs_arc_memory_usage_percent'
Example output shows memory usage percentage for each FreeBSD server:
"result":[
{"metric":{"instance":"192.168.2.130:9100","os":"freebsd"},"value":[...,"37.58"]},
{"metric":{"instance":"192.168.2.131:9100","os":"freebsd"},"value":[...,"12.85"]},
{"metric":{"instance":"192.168.2.132:9100","os":"freebsd"},"value":[...,"13.44"]}
]
Key Metrics to Monitor
- ARC Hit Rate: Should typically be above 90% for optimal performance. Lower hit rates indicate the ARC cache is too small or workload has poor locality.
- ARC Memory Usage: Shows how much of the maximum ARC size is being used. If consistently at or near maximum, the ARC is effectively utilizing available memory.
- Data vs Metadata: Typically data should dominate, but workloads with many small files will show higher metadata percentages.
- MRU vs MFU: Most Recently Used vs Most Frequently Used cache. The ratio depends on workload characteristics.
- Pool Capacity: Monitor pool usage to ensure adequate free space. ZFS performance degrades when pools exceed 80% capacity.
- Pool Health: Should always show ONLINE (green). DEGRADED (yellow) indicates a disk issue requiring attention. FAULTED (red) requires immediate action.
- Dataset Usage: Track which datasets are consuming the most space to identify growth trends and plan capacity.
ZFS Pool and Dataset Metrics via Textfile Collector
To complement the ARC statistics from node_exporter's built-in ZFS collector, I added pool capacity and dataset metrics using the textfile collector feature.
Created a script at /usr/local/bin/zfs_pool_metrics.sh on each FreeBSD server:
#!/bin/sh
# ZFS Pool and Dataset Metrics Collector for Prometheus
OUTPUT_FILE="/var/tmp/node_exporter/zfs_pools.prom.$$"
FINAL_FILE="/var/tmp/node_exporter/zfs_pools.prom"
mkdir -p /var/tmp/node_exporter
{
# Pool metrics
echo "# HELP zfs_pool_size_bytes Total size of ZFS pool"
echo "# TYPE zfs_pool_size_bytes gauge"
echo "# HELP zfs_pool_allocated_bytes Allocated space in ZFS pool"
echo "# TYPE zfs_pool_allocated_bytes gauge"
echo "# HELP zfs_pool_free_bytes Free space in ZFS pool"
echo "# TYPE zfs_pool_free_bytes gauge"
echo "# HELP zfs_pool_capacity_percent Capacity percentage"
echo "# TYPE zfs_pool_capacity_percent gauge"
echo "# HELP zfs_pool_health Pool health (0=ONLINE, 1=DEGRADED, 2=FAULTED)"
echo "# TYPE zfs_pool_health gauge"
zpool list -Hp -o name,size,allocated,free,capacity,health | \
while IFS=$'\t' read name size alloc free cap health; do
case "$health" in
ONLINE) health_val=0 ;;
DEGRADED) health_val=1 ;;
FAULTED) health_val=2 ;;
*) health_val=6 ;;
esac
cap_num=$(echo "$cap" | sed 's/%//')
echo "zfs_pool_size_bytes{pool=\"$name\"} $size"
echo "zfs_pool_allocated_bytes{pool=\"$name\"} $alloc"
echo "zfs_pool_free_bytes{pool=\"$name\"} $free"
echo "zfs_pool_capacity_percent{pool=\"$name\"} $cap_num"
echo "zfs_pool_health{pool=\"$name\"} $health_val"
done
# Dataset metrics
echo "# HELP zfs_dataset_used_bytes Used space in dataset"
echo "# TYPE zfs_dataset_used_bytes gauge"
echo "# HELP zfs_dataset_available_bytes Available space"
echo "# TYPE zfs_dataset_available_bytes gauge"
echo "# HELP zfs_dataset_referenced_bytes Referenced space"
echo "# TYPE zfs_dataset_referenced_bytes gauge"
zfs list -Hp -t filesystem -o name,used,available,referenced | \
while IFS=$'\t' read name used avail ref; do
pool=$(echo "$name" | cut -d/ -f1)
echo "zfs_dataset_used_bytes{pool=\"$pool\",dataset=\"$name\"} $used"
echo "zfs_dataset_available_bytes{pool=\"$pool\",dataset=\"$name\"} $avail"
echo "zfs_dataset_referenced_bytes{pool=\"$pool\",dataset=\"$name\"} $ref"
done
} > "$OUTPUT_FILE"
mv "$OUTPUT_FILE" "$FINAL_FILE"
Deployed to all FreeBSD servers:
for host in f0 f1 f2; do
scp /tmp/zfs_pool_metrics.sh paul@$host:/tmp/
ssh paul@$host 'doas mv /tmp/zfs_pool_metrics.sh /usr/local/bin/ && \
doas chmod +x /usr/local/bin/zfs_pool_metrics.sh'
done
Set up cron jobs to run every minute:
for host in f0 f1 f2; do
ssh paul@$host 'echo "* * * * * /usr/local/bin/zfs_pool_metrics.sh >/dev/null 2>&1" | \
doas crontab -'
done
The textfile collector (already configured with --collector.textfile.directory=/var/tmp/node_exporter) automatically picks up the metrics.
Verify metrics are being exposed:
paul@f0:~ % curl -s http://localhost:9100/metrics | grep "^zfs_pool" | head -5
zfs_pool_allocated_bytes{pool="zdata"} 6.47622733824e+11
zfs_pool_allocated_bytes{pool="zroot"} 5.3338578944e+10
zfs_pool_capacity_percent{pool="zdata"} 64
zfs_pool_capacity_percent{pool="zroot"} 10
zfs_pool_free_bytes{pool="zdata"} 3.48809678848e+11
All ZFS-related configuration files are available on Codeberg:
zfs-recording-rules.yaml on Codeberg
zfs-dashboards.yaml on Codeberg
Monitoring external OpenBSD hosts
The same approach works for OpenBSD hosts. I have two OpenBSD edge relay servers (blowfish, fishfinger) that handle TLS termination and forward traffic through WireGuard to the cluster. These can also be monitored with Node Exporter.
Installing Node Exporter on OpenBSD
On each OpenBSD host, install the node_exporter package:
blowfish:~ $ doas pkg_add node_exporter
quirks-7.103 signed on 2025-10-13T22:55:16Z
The following new rcscripts were installed: /etc/rc.d/node_exporter
See rcctl(8) for details.
Enable the service to start at boot:
blowfish:~ $ doas rcctl enable node_exporter
Configure node_exporter to listen on the WireGuard interface. This ensures metrics are only accessible through the secure tunnel, not the public network. Replace the IP with the host's WireGuard address:
blowfish:~ $ doas rcctl set node_exporter flags '--web.listen-address=192.168.2.110:9100'
Start the service:
blowfish:~ $ doas rcctl start node_exporter
node_exporter(ok)
Verify it's running:
blowfish:~ $ curl -s http://192.168.2.110:9100/metrics | head -3
# HELP go_gc_duration_seconds A summary of the wall-time pause...
# TYPE go_gc_duration_seconds summary
go_gc_duration_seconds{quantile="0"} 0
Repeat for the other OpenBSD host (fishfinger) with its respective WireGuard IP (192.168.2.111).
Adding OpenBSD hosts to Prometheus
Update additional-scrape-configs.yaml to include the OpenBSD targets:
- job_name: 'node-exporter'
static_configs:
- targets:
- '192.168.2.130:9100' # f0 via WireGuard
- '192.168.2.131:9100' # f1 via WireGuard
- '192.168.2.132:9100' # f2 via WireGuard
labels:
os: freebsd
- targets:
- '192.168.2.110:9100' # blowfish via WireGuard
- '192.168.2.111:9100' # fishfinger via WireGuard
labels:
os: openbsd
The os: openbsd label allows filtering these hosts separately from FreeBSD and Linux nodes.
OpenBSD memory metrics compatibility
OpenBSD uses the same memory metric names as FreeBSD (node_memory_size_bytes, node_memory_free_bytes, etc.), so a similar PrometheusRule is needed to generate Linux-compatible metrics:
apiVersion: monitoring.coreos.com/v1
kind: PrometheusRule
metadata:
name: openbsd-memory-rules
namespace: monitoring
labels:
release: prometheus
spec:
groups:
- name: openbsd-memory
rules:
- record: node_memory_MemTotal_bytes
expr: node_memory_size_bytes{os="openbsd"}
labels:
os: openbsd
- record: node_memory_MemAvailable_bytes
expr: |
node_memory_free_bytes{os="openbsd"}
+ node_memory_inactive_bytes{os="openbsd"}
+ node_memory_cache_bytes{os="openbsd"}
labels:
os: openbsd
- record: node_memory_MemFree_bytes
expr: node_memory_free_bytes{os="openbsd"}
labels:
os: openbsd
- record: node_memory_Cached_bytes
expr: node_memory_cache_bytes{os="openbsd"}
labels:
os: openbsd
This file is saved as openbsd-recording-rules.yaml and applied alongside the FreeBSD rules. Note that OpenBSD doesn't expose a buffer memory metric, so that rule is omitted.
openbsd-recording-rules.yaml on Codeberg
After running just upgrade, the OpenBSD hosts appear in Prometheus targets and the Node Exporter dashboards.
Distributed Tracing with Grafana Tempo
After implementing logs (Loki) and metrics (Prometheus), the final pillar of observability is distributed tracing. Grafana Tempo provides distributed tracing capabilities that help understand request flows across microservices.
For a preview of what distributed tracing with Tempo looks like in Grafana, see the X-RAG blog post:
X-RAG Observability Hackathon
Why Distributed Tracing?
In a microservices architecture, a single user request may traverse multiple services. Distributed tracing:
- Tracks requests across service boundaries
- Identifies performance bottlenecks
- Visualizes service dependencies
- Correlates with logs and metrics
- Helps debug complex distributed systems
Deploying Grafana Tempo
Tempo is deployed in monolithic mode, following the same pattern as Loki's SingleBinary deployment.
#### Configuration Strategy
**Deployment Mode:** Monolithic (all components in one process)
- Simpler operation than microservices mode
- Suitable for the cluster scale
- Consistent with Loki deployment pattern
**Storage:** Filesystem backend using hostPath
- 10Gi storage at /data/nfs/k3svolumes/tempo/data
- 7-day retention (168h)
- Local storage is the only option for monolithic mode
**OTLP Receivers:** Standard OpenTelemetry Protocol ports
- gRPC: 4317
- HTTP: 4318
- Bind to 0.0.0.0 to avoid Tempo 2.7+ localhost-only binding issue
#### Tempo Deployment Files
Created in /home/paul/git/conf/f3s/tempo/:
**values.yaml** - Helm chart configuration:
tempo:
retention: 168h
storage:
trace:
backend: local
local:
path: /var/tempo/traces
wal:
path: /var/tempo/wal
receivers:
otlp:
protocols:
grpc:
endpoint: 0.0.0.0:4317
http:
endpoint: 0.0.0.0:4318
persistence:
enabled: true
size: 10Gi
storageClassName: ""
resources:
limits:
cpu: 1000m
memory: 2Gi
requests:
cpu: 500m
memory: 1Gi
**persistent-volumes.yaml** - Storage configuration:
apiVersion: v1
kind: PersistentVolume
metadata:
name: tempo-data-pv
spec:
capacity:
storage: 10Gi
accessModes:
- ReadWriteOnce
persistentVolumeReclaimPolicy: Retain
hostPath:
path: /data/nfs/k3svolumes/tempo/data
---
apiVersion: v1
kind: PersistentVolumeClaim
metadata:
name: tempo-data-pvc
namespace: monitoring
spec:
storageClassName: ""
accessModes:
- ReadWriteOnce
resources:
requests:
storage: 10Gi
**Grafana Datasource Provisioning**
All Grafana datasources (Prometheus, Alertmanager, Loki, Tempo) are provisioned via a unified ConfigMap that is directly mounted to the Grafana pod. This approach ensures datasources are loaded on startup without requiring sidecar-based discovery.
In /home/paul/git/conf/f3s/prometheus/grafana-datasources-all.yaml:
apiVersion: v1
kind: ConfigMap
metadata:
name: grafana-datasources-all
namespace: monitoring
data:
datasources.yaml: |
apiVersion: 1
datasources:
- name: Prometheus
type: prometheus
uid: prometheus
url: http://prometheus-kube-prometheus-prometheus.monitoring:9090/
access: proxy
isDefault: true
- name: Alertmanager
type: alertmanager
uid: alertmanager
url: http://prometheus-kube-prometheus-alertmanager.monitoring:9093/
- name: Loki
type: loki
uid: loki
url: http://loki.monitoring.svc.cluster.local:3100
- name: Tempo
type: tempo
uid: tempo
url: http://tempo.monitoring.svc.cluster.local:3200
jsonData:
tracesToLogsV2:
datasourceUid: loki
spanStartTimeShift: -1h
spanEndTimeShift: 1h
tracesToMetrics:
datasourceUid: prometheus
serviceMap:
datasourceUid: prometheus
nodeGraph:
enabled: true
The kube-prometheus-stack Helm values (persistence-values.yaml) are configured to:
- Disable sidecar-based datasource provisioning
- Mount grafana-datasources-all ConfigMap directly to /etc/grafana/provisioning/datasources/
This direct mounting approach is simpler and more reliable than sidecar-based discovery.
#### Installation
cd /home/paul/git/conf/f3s/tempo
just install
Verify Tempo is running:
kubectl get pods -n monitoring -l app.kubernetes.io/name=tempo
kubectl exec -n monitoring <tempo-pod> -- wget -qO- http://localhost:3200/ready
Configuring Grafana Alloy for Trace Collection
Updated /home/paul/git/conf/f3s/loki/alloy-values.yaml to add OTLP receivers for traces while maintaining existing log collection.
#### OTLP Receiver Configuration
Added to Alloy configuration after the log collection pipeline:
// OTLP receiver for traces via gRPC and HTTP
otelcol.receiver.otlp "default" {
grpc {
endpoint = "0.0.0.0:4317"
}
http {
endpoint = "0.0.0.0:4318"
}
output {
traces = [otelcol.processor.batch.default.input]
}
}
// Batch processor for efficient trace forwarding
otelcol.processor.batch "default" {
timeout = "5s"
send_batch_size = 100
send_batch_max_size = 200
output {
traces = [otelcol.exporter.otlp.tempo.input]
}
}
// OTLP exporter to send traces to Tempo
otelcol.exporter.otlp "tempo" {
client {
endpoint = "tempo.monitoring.svc.cluster.local:4317"
tls {
insecure = true
}
compression = "gzip"
}
}
The batch processor reduces network overhead by accumulating spans before forwarding to Tempo.
#### Upgrade Alloy
cd /home/paul/git/conf/f3s/loki
just upgrade
Verify OTLP receivers are listening:
kubectl logs -n monitoring -l app.kubernetes.io/name=alloy | grep -i "otlp.*receiver"
kubectl exec -n monitoring <alloy-pod> -- netstat -ln | grep -E ':(4317|4318)'
Demo Tracing Application
Created a three-tier Python application to demonstrate distributed tracing in action.
#### Application Architecture
User → Frontend (Flask:5000) → Middleware (Flask:5001) → Backend (Flask:5002)
↓ ↓ ↓
Alloy (OTLP:4317) → Tempo → Grafana
Frontend Service:
- Receives HTTP requests at /api/process
- Forwards to middleware service
- Creates parent span for the entire request
Middleware Service:
- Transforms data at /api/transform
- Calls backend service
- Creates child span linked to frontend
Backend Service:
- Returns data at /api/data
- Simulates database query (100ms sleep)
- Creates leaf span in the trace
OpenTelemetry Instrumentation:
All services use Python OpenTelemetry libraries:
**Dependencies:**
flask==3.0.0
requests==2.31.0
opentelemetry-distro==0.49b0
opentelemetry-exporter-otlp==1.28.0
opentelemetry-instrumentation-flask==0.49b0
opentelemetry-instrumentation-requests==0.49b0
**Auto-instrumentation pattern** (used in all services):
from opentelemetry import trace
from opentelemetry.sdk.trace import TracerProvider
from opentelemetry.exporter.otlp.proto.grpc.trace_exporter import OTLPSpanExporter
from opentelemetry.instrumentation.flask import FlaskInstrumentor
from opentelemetry.instrumentation.requests import RequestsInstrumentor
from opentelemetry.sdk.resources import Resource
# Define service identity
resource = Resource(attributes={
"service.name": "frontend",
"service.namespace": "tracing-demo",
"service.version": "1.0.0"
})
provider = TracerProvider(resource=resource)
# Export to Alloy
otlp_exporter = OTLPSpanExporter(
endpoint="http://alloy.monitoring.svc.cluster.local:4317",
insecure=True
)
processor = BatchSpanProcessor(otlp_exporter)
provider.add_span_processor(processor)
trace.set_tracer_provider(provider)
# Auto-instrument Flask and requests
FlaskInstrumentor().instrument_app(app)
RequestsInstrumentor().instrument()
The auto-instrumentation automatically:
- Creates spans for HTTP requests
- Propagates trace context via W3C Trace Context headers
- Links parent and child spans across service boundaries
Deployment:
Created Helm chart in /home/paul/git/conf/f3s/tracing-demo/ with three separate deployments, services, and an ingress.
Build and deploy:
cd /home/paul/git/conf/f3s/tracing-demo
just build
just import
just install
Verify deployment:
kubectl get pods -n services | grep tracing-demo
kubectl get ingress -n services tracing-demo-ingress
Access the application at:
http://tracing-demo.f3s.buetow.org
Visualizing Traces in Grafana
The Tempo datasource is automatically discovered by Grafana through the ConfigMap label.
#### Accessing Traces
Navigate to Grafana → Explore → Select "Tempo" datasource
**Search Interface:**
- Search by Trace ID
- Search by service name
- Search by tags
**TraceQL Queries:**
Find all traces from demo app:
{ resource.service.namespace = "tracing-demo" }
Find slow requests (>200ms):
{ duration > 200ms }
Find traces from specific service:
{ resource.service.name = "frontend" }
Find errors:
{ status = error }
Complex query - frontend traces calling middleware:
{ resource.service.namespace = "tracing-demo" } && { span.http.status_code >= 500 }
#### Service Graph Visualization
The service graph shows visual connections between services:
1. Navigate to Explore → Tempo
2. Enable "Service Graph" view
3. Shows: Frontend → Middleware → Backend with request rates
The service graph uses Prometheus metrics generated from trace data.
Correlation Between Observability Signals
Tempo integrates with Loki and Prometheus to provide unified observability.
#### Traces-to-Logs
Click on any span in a trace to see related logs:
1. View trace in Grafana
2. Click on a span
3. Select "Logs for this span"
4. Loki shows logs filtered by:
* Time range (span duration ± 1 hour)
* Service name
* Namespace
* Pod
This helps correlate what the service was doing when the span was created.
#### Traces-to-Metrics
View Prometheus metrics for services in the trace:
1. View trace in Grafana
2. Select "Metrics" tab
3. Shows metrics like:
* Request rate
* Error rate
* Duration percentiles
#### Logs-to-Traces
From logs, you can jump to related traces:
1. In Loki, logs that contain trace IDs are automatically linked
2. Click the trace ID to view the full trace
3. See the complete request flow
Generating Traces for Testing
Test the demo application:
curl http://tracing-demo.f3s.buetow.org/api/process
Load test (generates 50 traces):
cd /home/paul/git/conf/f3s/tracing-demo
just load-test
Each request creates a distributed trace spanning all three services.
Verifying the Complete Pipeline
Check the trace flow end-to-end:
**1. Application generates traces:**
kubectl logs -n services -l app=tracing-demo-frontend | grep -i trace
**2. Alloy receives traces:**
kubectl logs -n monitoring -l app.kubernetes.io/name=alloy | grep -i otlp
**3. Tempo stores traces:**
kubectl logs -n monitoring -l app.kubernetes.io/name=tempo | grep -i trace
**4. Grafana displays traces:**
Navigate to Explore → Tempo → Search for traces
Practical Example: Viewing a Distributed Trace
Let's generate a trace and examine it in Grafana.
**1. Generate a trace by calling the demo application:**
curl -H "Host: tracing-demo.f3s.buetow.org" http://r0/api/process
**Response (HTTP 200):**
{
"middleware_response": {
"backend_data": {
"data": {
"id": 12345,
"query_time_ms": 100.0,
"timestamp": "2025-12-28T18:35:01.064538",
"value": "Sample data from backend service"
},
"service": "backend"
},
"middleware_processed": true,
"original_data": {
"source": "GET request"
},
"transformation_time_ms": 50
},
"request_data": {
"source": "GET request"
},
"service": "frontend",
"status": "success"
}
**2. Find the trace in Tempo via API:**
After a few seconds (for batch export), search for recent traces:
kubectl exec -n monitoring tempo-0 -- wget -qO- \
'http://localhost:3200/api/search?tags=service.namespace%3Dtracing-demo&limit=5' 2>/dev/null | \
python3 -m json.tool
Returns traces including:
{
"traceID": "4be1151c0bdcd5625ac7e02b98d95bd5",
"rootServiceName": "frontend",
"rootTraceName": "GET /api/process",
"durationMs": 221
}
**3. Fetch complete trace details:**
kubectl exec -n monitoring tempo-0 -- wget -qO- \
'http://localhost:3200/api/traces/4be1151c0bdcd5625ac7e02b98d95bd5' 2>/dev/null | \
python3 -m json.tool
**Trace structure (8 spans across 3 services):**
Trace ID: 4be1151c0bdcd5625ac7e02b98d95bd5
Services: 3 (frontend, middleware, backend)
Service: frontend
└─ GET /api/process 221.10ms (HTTP server span)
└─ frontend-process 216.23ms (custom business logic span)
└─ POST 209.97ms (HTTP client span to middleware)
Service: middleware
└─ POST /api/transform 186.02ms (HTTP server span)
└─ middleware-transform 180.96ms (custom business logic span)
└─ GET 127.52ms (HTTP client span to backend)
Service: backend
└─ GET /api/data 103.93ms (HTTP server span)
└─ backend-get-data 102.11ms (custom business logic span with 100ms sleep)
**4. View the trace in Grafana UI:**
Navigate to: Grafana → Explore → Tempo datasource
Search using TraceQL:
{ resource.service.namespace = "tracing-demo" }
Or directly open the trace by pasting the trace ID in the search box:
4be1151c0bdcd5625ac7e02b98d95bd5
**5. Trace visualization:**
The trace waterfall view in Grafana shows the complete request flow with timing:

For additional examples of Tempo trace visualization, see also:
X-RAG Observability Hackathon (more Grafana Tempo screenshots)
The trace reveals the distributed request flow:
- Frontend (221ms): Receives GET /api/process, executes business logic, calls middleware
- Middleware (186ms): Receives POST /api/transform, transforms data, calls backend
- Backend (104ms): Receives GET /api/data, simulates database query with 100ms sleep
- Total request time: 221ms end-to-end
- Span propagation: W3C Trace Context headers automatically link all spans
**6. Service graph visualization:**
The service graph is automatically generated from traces and shows service dependencies. For examples of service graph visualization in Grafana, see the screenshots in the X-RAG Observability Hackathon blog post.
X-RAG Observability Hackathon (includes service graph screenshots)
This visualization helps identify:
- Request rates between services
- Average latency for each hop
- Error rates (if any)
- Service dependencies and communication patterns
Storage and Retention
Monitor Tempo storage usage:
kubectl exec -n monitoring <tempo-pod> -- df -h /var/tempo
With 10Gi storage and 7-day retention, the system handles moderate trace volumes. If storage fills up:
- Reduce retention to 72h (3 days)
- Implement sampling in Alloy
- Increase PV size
Configuration Files
All configuration files are available on Codeberg:
Tempo configuration
Alloy configuration (updated for traces)
Demo tracing application
Summary
With Prometheus, Grafana, Loki, Alloy, and Tempo deployed, I now have complete visibility into the k3s cluster, the FreeBSD storage servers, and the OpenBSD edge relays:
- Metrics: Prometheus collects and stores time-series data from all components, including etcd and ZFS
- Logs: Loki aggregates logs from all containers, searchable via Grafana
- Traces: Tempo provides distributed request tracing with service dependency mapping
- Visualisation: Grafana provides dashboards and exploration tools with correlation between all three signals
- Alerting: Alertmanager can notify on conditions defined in Prometheus rules
This observability stack runs entirely on the home lab infrastructure, with data persisted to the NFS share. It's lightweight enough for a three-node cluster but provides the same capabilities as production-grade setups.
All configuration files are available on Codeberg:
Prometheus, Grafana, and recording rules configuration
Loki and Alloy configuration
Tempo configuration
Demo tracing application
Other *BSD-related posts:
2025-12-07 f3s: Kubernetes with FreeBSD - Part 8: Observability (You are currently reading this)
2025-10-02 f3s: Kubernetes with FreeBSD - Part 7: k3s and first pod deployments
2025-07-14 f3s: Kubernetes with FreeBSD - Part 6: Storage
2025-05-11 f3s: Kubernetes with FreeBSD - Part 5: WireGuard mesh network
2025-04-05 f3s: Kubernetes with FreeBSD - Part 4: Rocky Linux Bhyve VMs
2025-02-01 f3s: Kubernetes with FreeBSD - Part 3: Protecting from power cuts
2024-12-03 f3s: Kubernetes with FreeBSD - Part 2: Hardware and base installation
2024-11-17 f3s: Kubernetes with FreeBSD - Part 1: Setting the stage
2024-04-01 KISS high-availability with OpenBSD
2024-01-13 One reason why I love OpenBSD
2022-10-30 Installing DTail on OpenBSD
2022-07-30 Let's Encrypt with OpenBSD and Rex
2016-04-09 Jails and ZFS with Puppet on FreeBSD
E-Mail your comments to paul@nospam.buetow.org
Back to the main site